云原生里的日志收集与分析系统 Loki
讲解了K8S集群中日志收集与分析系统Loki的原理和部署方法。
分布式日志管理系统

- Agent:收集各个节点中所有运行服务的日志
- Storage:存储日志,并构建索引和查找数据结构
- GUI:用于便捷查询和展示日志内容
常用的框架ELK和EFK:Logstash(Fluentd)+ Elastic Serach + Kibana

K8S中的方案(云原生):Promtail + Loki + Grafana

存储方式
- Loki:使用类似散列表的内存数据结构,仅索引元数据,不进行全文索引
→ 成本更低、查询速度快
- 不对日志进行全文索引,仅索引元数据 + 压缩存储 →
更简单、更省成本
- 使用与 Prometheus 相同的标签机制(LogQL 查询语言)
- 特别适合存储 Kubernetes Pod 日志(会自动收集 Pod
标签等元数据)
- 受 Grafana 原生支持,集成度高
- 不对日志进行全文索引,仅索引元数据 + 压缩存储 →
更简单、更省成本
- ELK / EFK:依赖 Elasticsearch 建立索引 → 功能强大,但存储和查询成本较高
数据收集和处理
- Loki:使用 Promtail,专为 Loki
设计,性能优于
Logstash,尤其适合大规模日志收集场景,支持良好的水平扩展
- EFK:使用
Fluentd,轻量级、可扩展性好
- ELK:使用 Logstash,可处理多种数据源,但资源消耗更大
扩展性
- ELK / EFK:扩展性强,可处理多种数据源
- Loki:扩展性相对较弱,主要针对日志场景优化
可视化工具
- ELK / EFK:使用
Kibana,功能完善,提供丰富的图表、表格和仪表盘
- Loki:使用 Grafana,功能强大,但需要一定的配置和调整
搭建NFS服务器
由于需要收集多台机器的日志,并持久化存储,需要将一台机器作为NFS服务器存储这些信息。
并且为了方便创建出的Pod使用,需要创建PVC来管理读写。
安装NFS
随便选一个集群中的节点
1 | dnf install nfs-utils rpcbind |
- nobody用户代表无用户,就是让这个文件夹可以被所有人访问,包括其他机器上的匿名用户
部署nfs的storageclass
1 | helm repo add nfs-subdir-external-provisioner https://kubernetes-sigs.github.io/nfs-subdir-external-provisioner/ |
- nfs.server是你自己的NFS服务器地址
- nfs.path就是你之前指定的共享目录
安装好后,主要查看是否有以下两个资源:

- NFS Subdir External Provisioner:这个POD部署在Node2上,当你创建 PVC 时,它会自动在 NFS 共享目录里创建一个子目录,然后把这个子目录绑定给 PVC。相当于创建PVC时,不需要你自己手动创建PV了。
- nsf-client:就是实际的StorageClass,在声明PVC时使用,指定该PVC需要怎么关联PV。
测试
1 | kind: PersistentVolumeClaim |
创建好了之后会有一个PVC和PV资源,对应/nfs/{pvc-name}/这个目录。
我们进入pod中在/usr/share/nginx/html下添加一个文件,会同步到/nfs/{pvc-name}/目录里。
- pvc和pv是绑定在一起的:当某个pod需要使用这个存储时,声明pvc进行挂载即可,pod中挂载的目录会同步到pv中,也就是实际的共享目录中。
- pod删除后或异常退出重建后,pvc和pv是不会删除的,里面的数据也不会丢失。新的pod只要还是声明了这个pvc,仍然可以继续使用里面的数据。
部署Loki
1 | helm repo add grafana https://grafana.github.io/helm-charts |
然后修改values.yaml文件
1 | loki: |
部署
1 | helm install loki -n loki -f values.yaml |

- 每个节点上有promtail日志收集服务
- 还有一个grafana的GUI服务
不过grafana的svc默认是ClusterIP,只能内部访问。
我们可以加一个ingress来暴露这个服务,或者直接修改这个svc类型为NodePort
1 | kl edit svc -n loki loki-grafana |
找到type:ClusterIP改成NodePort即可
获取账户密码:
1 | kubectl get secret loki-grafana -n loki -o yaml |
然后利用base64对user和passwd解码就可以
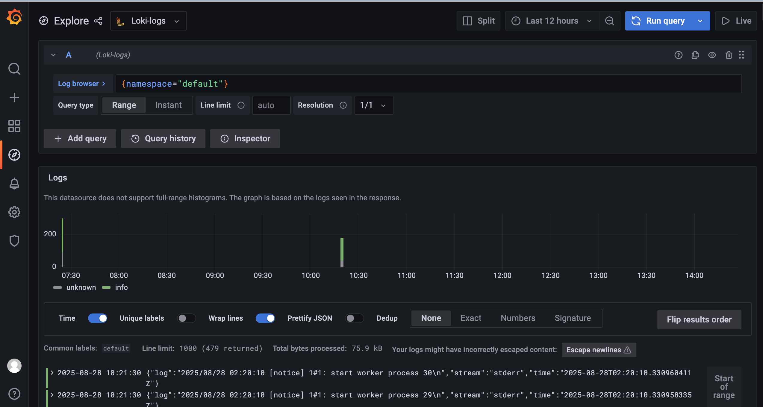
登录后即可在explorer里查看资源日志

如果发现没有日志,看一下集群里的机器时间是否正确。
要同步时钟和你主机一样。
Comments
Comment plugin failed to load
Loading comment plugin